How To Fix Wifi Router Dropping Signal Effectively
If your Wi-Fi keeps dropping, you’re probably pulling your hair out trying to reconnect repeatedly. The good news is, fixing […]
If your Wi-Fi keeps dropping, you’re probably pulling your hair out trying to reconnect repeatedly. The good news is, fixing […]
To fix your Wi-Fi router from overheating, ensure it’s placed in a cool, well-ventilated spot, keep it clean from dust,
To connect a router to a switch, simply plug an Ethernet cable into an available LAN port on the router
To transform your old router into an access point, simply reset it to factory settings, connect it to your main
To track devices on your router quickly, access your router’s admin panel, locate the connected devices or DHCP client list,
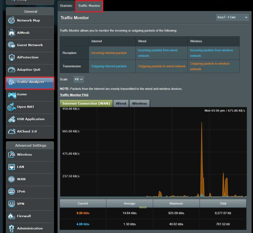
To monitor your router traffic effectively, access your router’s admin panel and use built-in traffic monitoring tools or set up
To update your router drivers quickly, visit your device manufacturer’s website or use a trusted driver update tool to find
To quickly reset your router from your computer, simply access the router’s admin page via your web browser, find the
To connect a router to a switch, simply plug one end of an Ethernet cable into the router’s LAN port
To turn an old router into an access point, simply connect it to your main router via Ethernet, disable its